Codenotary Guardian
Security alerting and monitor for Linux instances.
Completely API-callable, easy to integrate with Service Providers panels.
Zero false positives
SUPPORTED OPERATING SYSTEMS AND ELS SERVICE

Key features:
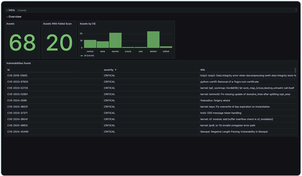
Guardian guarantees the security of Linux environments by providing real-time protection, automated remediation, and comprehensive reporting.
Leveraging AI-powered insights, Guardian offers accurate and actionable alerts without false positives, enabling organizations to continuously monitor and secure their application's runtime environments.
This ensures real-time defense against vulnerabilities, misconfigurations, and potential threats, all without requiring deep Linux expertise.
Scalable to 100s of thousands of instances
Granular API for integration for Service Providers
Precise Vulnerability detection
Used by leading US and EU Service Providers
Flexible report and alert generation
Personalized remediation action for non-expert users.
No false positives
Service providers compatible pricing
API for easy integrations
Easy integration for Grafana, Jira, cPanel,
Google Sheets, Zendesk, Power BI and more...

